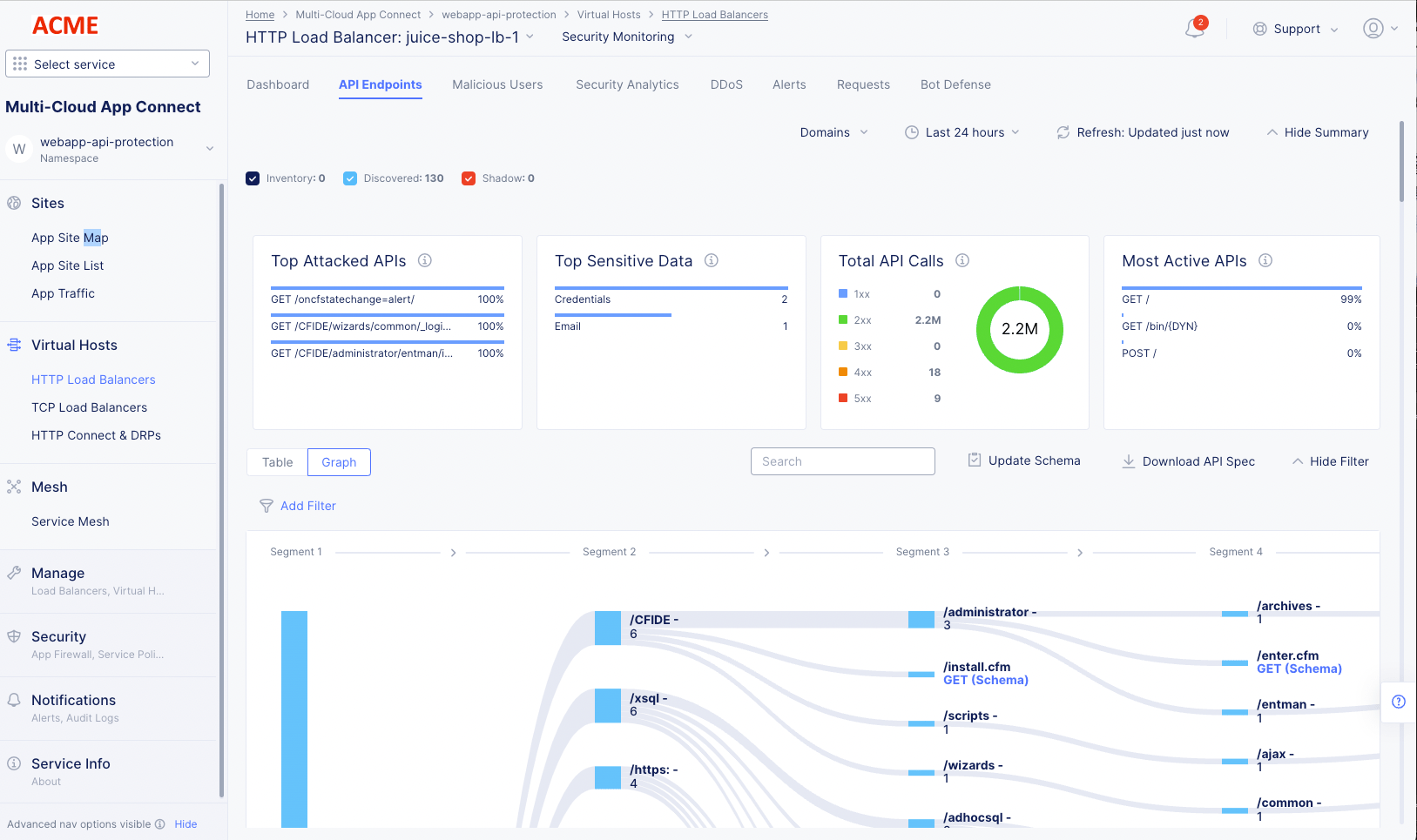
Monitor HTTP Load Balancer

Published April 5, 2023 | Last modified February 25, 2026