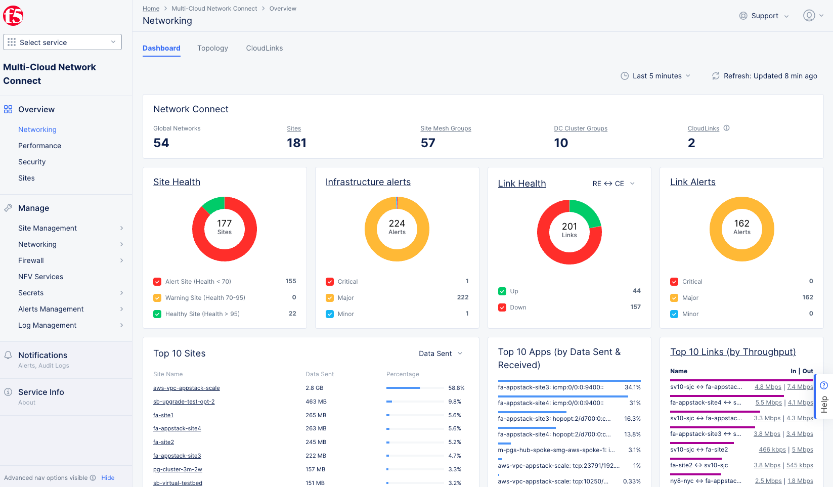
Monitor Site Networking

Published April 5, 2023 | Last modified February 25, 2026