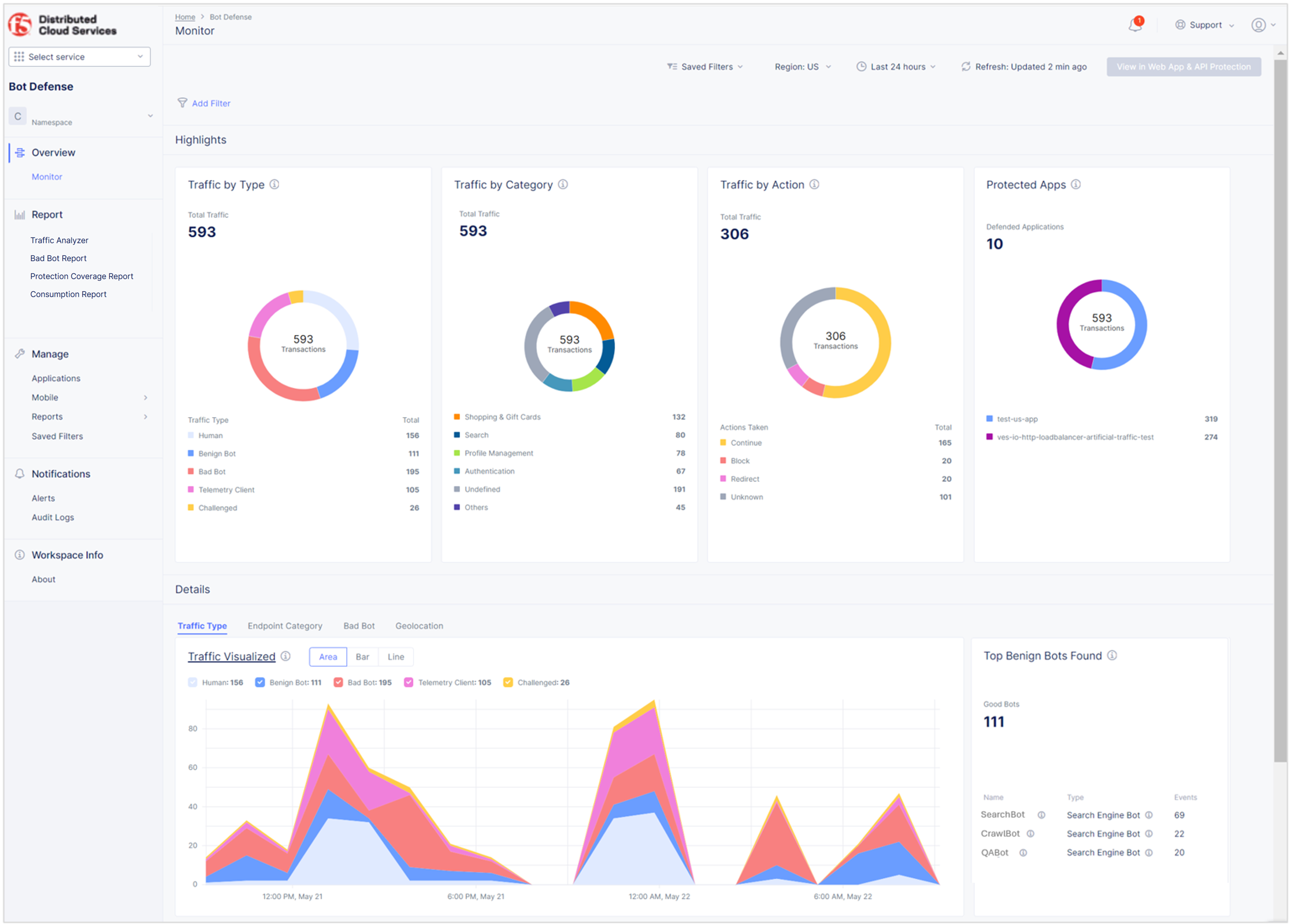
View Bot Defense Standard Dashboards and Reports

Published April 5, 2023 | Last modified February 25, 2026